Zabbix
Supervisión inteligente para tu infraestructura IT
Monitoreo en tiempo real para un negocio más ágil, seguro y eficiente
¿Qué es Zabbix?
Es una plataforma open source líder a nivel mundial para el monitoreo de redes, servidores, aplicaciones, servicios en la nube y más.
Su objetivo es ofrecer visibilidad total y en tiempo real del rendimiento y estado de su infraestructura IT, permitiendo actuar de forma proactiva ante cualquier incidente.
Principales beneficios
Monitoreo Integral
Supervisión completa desde hardware físico y redes hasta entornos virtualizados y servicios cloud
Alertas Inteligentes
Sistema de notificaciones automáticas configurables que garantizan respuesta inmediata ante incidencias críticas
Escalabilidad Empresarial
Arquitectura flexible que se adapta desde pequeñas empresas hasta grandes corporaciones multinacionales
Open Source Premium
Plataforma sin costos de licenciamiento con dashboards personalizables para cada necesidad de negocio

Características destacadas
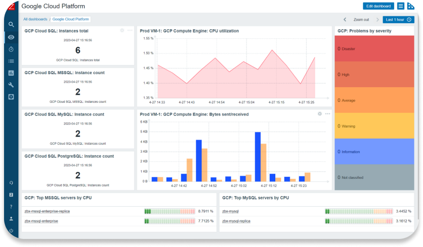
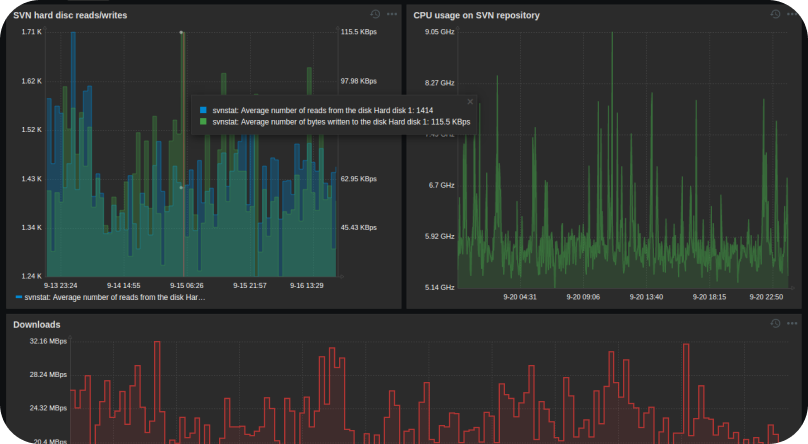
Visibilidad en tiempo real
Paneles dinámicos y personalizables para analizar el estado de toda la infraestructura
Alertas multi-canal
Envío de notificaciones vía email, SMS, mensajería instantánea y herramientas de colaboración
Integración flexible
Compatible con soluciones como Grafana, Ansible, VMware, AWS, Azure, entre otras
Análisis predictivo
Identificación de tendencias y detección temprana de problemas
Alta seguridad
Comunicación cifrada y gestión centralizada de usuarios y permisos

Con Zabbix, obtene control total, reduciendo tiempos de
inactividad, optimizando recursos y mejorando la experiencia del usuario final

